Certification: Eligible for 1 CE credit from the ACI
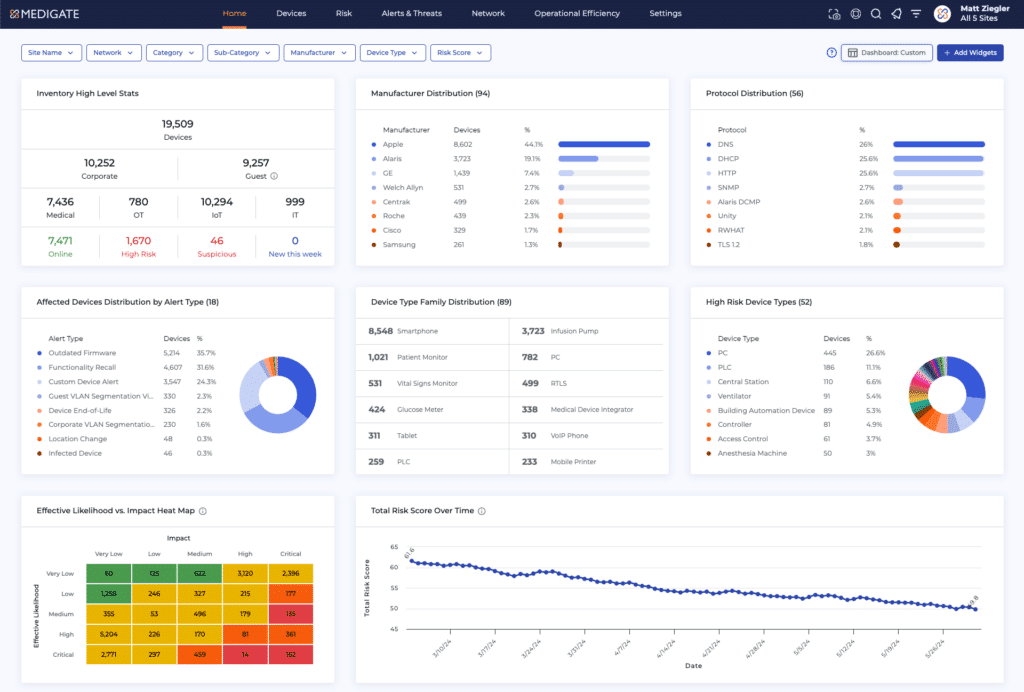
Join us for the August Tools of the Trade LIVE Demo of the Claroty xDome, the industry’s leading healthcare cyber-physical systems protection platform–enabling healthcare organizations to safely deliver connected care while enhancing efficiencies across the clinical environment. Claroty xDome spans the entire healthcare cybersecurity journey regardless of the scale or maturity of your environment through asset inventory, exposure management, network protection, threat detection, and operational efficiency.
As a modular solution, Claroty xDome is suited for organizations at any stage in their healthcare cybersecurity journey, regardless of their scale, staffing, or program maturity. The solution consists of platform essentials, offering foundational capabilities across all core areas mentioned above, as well as advanced modules that provide increased value and enhanced programmatic capabilities.

Sponsored by

Thank you to today’s sponsor Claroty. As the world’s most trusted healthcare cybersecurity company, Claroty empowers HDOs to comprehensively monitor and manage risk across their healthcare Extended Internet of Things (XIoT) environment. Whether it be through a medical device or a building management system, attack surfaces grow as connected assets expand, creating security blindspots that pose risks to availability, integrity, and safety. Claroty tackles these risks to ensure cyber and operational resilience are within your reach. For more information, visit claroty.com.
* MD Publishing takes every precaution to ensure accuracy of content; however, the information, opinions, and statements expressed in the webinars and advertisements herein are those of the writer and/or advertiser, and not those of our company.

